Altijd vooruitkijken met Rolling Forecast: XLReporting
Breng grip en wendbaarheid in de financiële planning van jouw organisatie met XLReporting.
Veel organisaties werken nog steeds met handmatige spreadsheets voor hun financiële planning en begroting. Dat is tijdrovend, foutgevoelig en niet flexibel genoeg om snel bij te sturen.
Met de Rolling Forecast oplossing van Biyond en XLReporting bieden we een toekomstbestendig proces dat continu vooruitkijkt en aansluit bij de dynamiek van jouw organisatie.
Waarom Rolling Forecast?
Van statische begroting naar dynamisch sturen
- Traditionele begrotingen zijn vaak al achterhaald zodra ze klaar zijn.
- Door de snelheid van veranderingen in zorg, markt en regelgeving is het noodzakelijk om flexibel vooruit te kijken.
- Rolling Forecasts maken het mogelijk om elke maand of kwartaal de verwachtingen bij te werken en beslissingen beter onderbouwd te nemen.
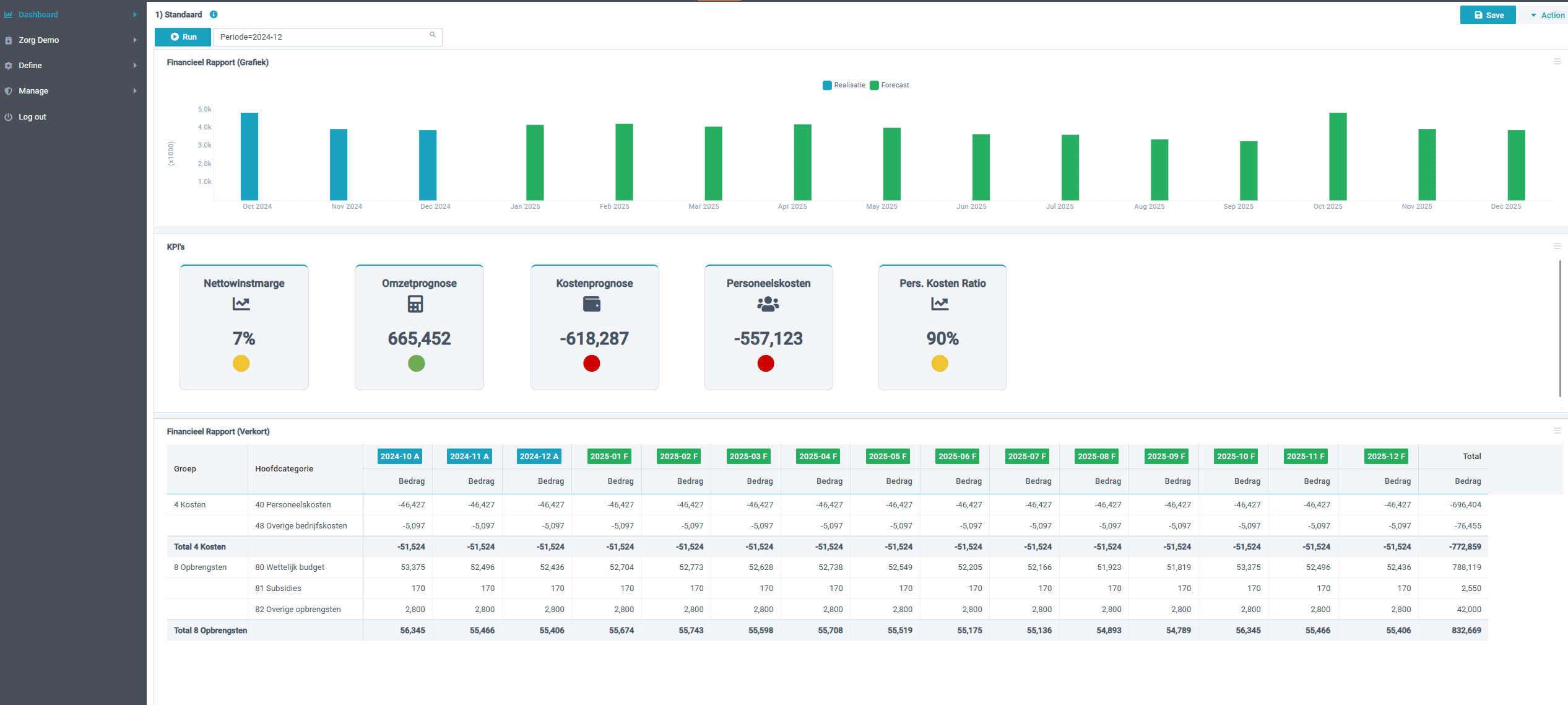
De oplossing: Rolling Forecast met XLReporting
Een gestroomlijnd en betrouwbaar proces
- Automatisering van dataverzameling – Geen losse Excel-sheets meer, maar één centrale omgeving.
- Realtime inzicht – Altijd zicht op de laatste cijfers en prognoses.
- Flexibiliteit – Pas eenvoudig scenario’s aan en speel in op veranderingen.
- Samenwerking – Iedereen werkt met dezelfde data en modellen, zonder versieproblemen.

Belangrijkste voordelen van Rolling Forecast voor jouw organisatie
Meer tijd voor analyse en besluitvorming
- Minder tijd kwijt aan verzamelen en controleren van cijfers.
- Meer aandacht voor wat de cijfers betekenen.
- Betere besluitvorming door actuele en betrouwbare informatie.
Voor wie?
Speciaal ontwikkeld voor de zorgsector
Onze aanpak is direct toepasbaar in zorginstellingen. Samen zorgen we dat de oplossing aansluit bij jouw processen en informatiebehoefte.
Hoe werkt dit in de praktijk?
- Actuele cijfers: automatische koppeling met bronsystemen
- Forecasting: rolling forecast vervangt starre jaarbudgetten
- Scenario’s: direct de impact van cao’s, zorgvraag of kosten doorrekenen
- Zorgspecifieke modellen: afgestemd op de dynamiek in de sector
Onze rol als implementatiepartner
Wij helpen zorgorganisaties XLReporting succesvol in te voeren:
- Advies en inrichting van rolling forecast-modellen
- Training en begeleiding voor financiële teams
- Support bij integratie met bestaande systemen
Maak je financiële planning toekomstbestendig.
Plan een demo in en ontdek hoe rolling forecast via XLReporting jouw zorgorganisatie wendbaar maakt.
Ook als jouw organisatie er nog niet toe is om Rolling Forecast te implementeren, kunnen wij helpen om je begrotingsproces te automatiseren. Neem gerust contact op om de mogelijkheden te bespreken.