Rolling Forecast met XLReporting: flexibel en zorgspecifiek
In onze vorige blog vertelden we waarom de zorgsector niet meer zonder Rolling Forecast kan. Maar hoe breng je dit idee in de praktijk? Want juist daar ligt voor veel organisaties de uitdaging. De gedachte is logisch en aantrekkelijk: voortdurend vooruitkijken, bijsturen waar nodig en actuele stuurinformatie beschikbaar hebben. Toch blijkt het vaak lastig om dat goed te organiseren.
Veel zorgorganisaties proberen het met Excel en in eerste instantie werkt dat best. Maar naarmate er meer afdelingen, tabbladen en versies ontstaan, groeit de complexiteit. Daardoor wordt het proces foutgevoelig en tijdrovend. Bovendien is de actualiteit van de gegevens al snel twijfelachtig. Daarom is er behoefte aan een oplossing die de flexibiliteit van Excel behoudt, maar wél de betrouwbaarheid en kracht van een professionele tool biedt.
En precies daar komt XLReporting in beeld.
De kracht van XLReporting
XLReporting is een cloudplatform voor rapportage, planning en forecasting. Het combineert de vertrouwde omgeving van Excel met de zekerheid van een gecentraliseerde database. Daardoor kunnen controllers en managers werken zoals ze gewend zijn, maar dan zonder de risico’s van losse bestanden.
Het platform is ontworpen om flexibel, transparant en eenvoudig te koppelen te zijn. Daardoor kun je gegevens uit uiteenlopende bronsystemen – zoals financiële administratie, zorgproductie en HR – samenbrengen in één omgeving. Vervolgens kunnen gebruikers zelf rapportages of forecasts aanmaken, zonder afhankelijk te zijn van IT.
Bovendien is XLReporting volledig webbased. Daardoor kan iedereen, van zorgmanager tot controller, altijd en overal werken met actuele cijfers. Zeker in een omgeving waarin samenwerking cruciaal is, maakt dat een groot verschil.

Hoe het werkt
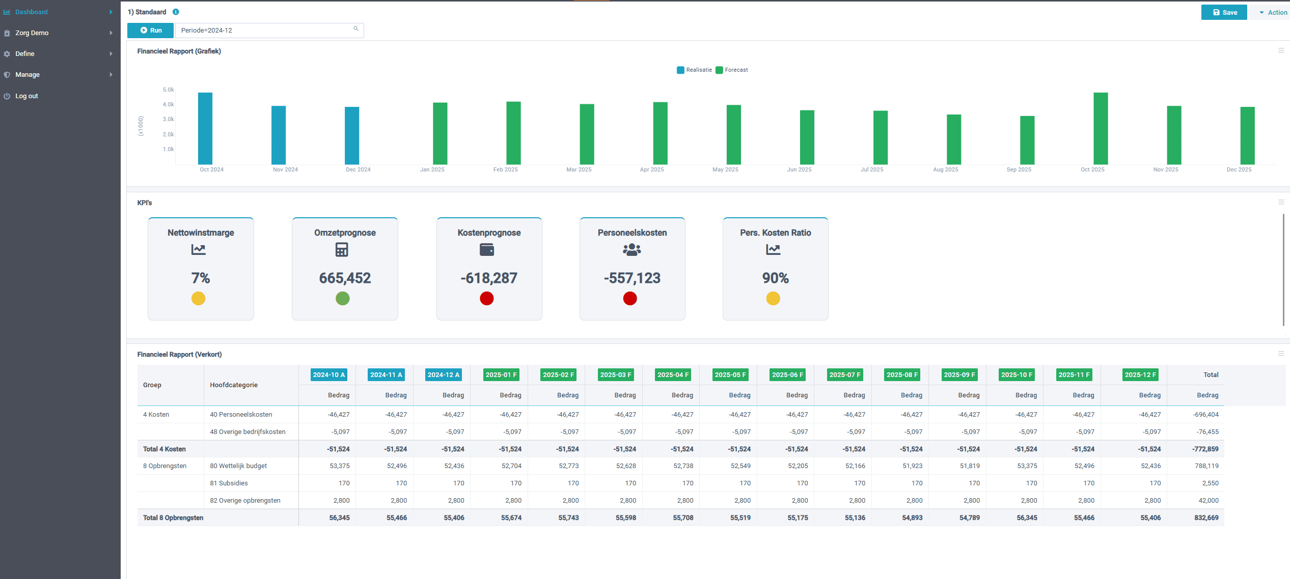
Rolling Forecast in XLReporting werkt op basis van drivers en scenario’s. Dat betekent dat niet elk cijfer handmatig wordt ingevoerd, maar dat de belangrijkste stuurvariabelen worden gebruikt om prognoses automatisch door te rekenen. Denk aan:
- Aantallen cliënten of patiënten;
- Aantal bedden of productie per fte;
- Tarieven en salarissen.
Zodra een van deze variabelen verandert, wordt de forecast direct herberekend. Daardoor zie je meteen wat de impact is op de begroting of het resultaat.
Daarnaast kunnen verschillende scenario’s naast elkaar worden gezet: bijvoorbeeld een basisscenario, een optimistisch scenario en een scenario met hogere personeelskosten. Door deze te vergelijken ontstaat inzicht in de bandbreedte van mogelijke uitkomsten.
Tot slot bieden dashboards en rapportages in XLReporting een helder visueel overzicht. Daardoor wordt het gesprek over cijfers veel makkelijker. Managers zien in één oogopslag hoe hun afdeling presteert en wat de verwachtingen zijn voor de komende maanden.
Zorgspecifieke toepassing
Hoewel XLReporting in allerlei sectoren wordt gebruikt, is de oplossing eenvoudig aan te passen aan de zorgpraktijk. Juist daar maakt het verschil.
- Aansluiting op financieringsstromen: van Zorgzwaartepakketten en zorgverzekeraars tot subsidies en eigen bijdragen.
- Integratie met personele informatie: inzicht in formatie, rooster en loonkosten.
- Transparantie richting stakeholders: rapportages die aansluiten bij eisen van bestuur, accountant en toezichthouder.
Daarom is XLReporting een logische keuze voor zorgorganisaties die willen professionaliseren zonder direct in een duur en complex planningspakket te hoeven investeren.
Ten slotte
Rolling Forecast in XLReporting helpt zorgorganisaties om flexibel, transparant en datagedreven te werken. Daardoor ontstaat een beter gesprek over cijfers, waarbij sturen op de toekomst centraal staat.
Maar technologie is slechts één deel van het verhaal. De echte uitdaging ligt in het goed inrichten van processen en het meenemen van mensen. Daarom vertellen we in onze volgende blog hoe wij zorgorganisaties begeleiden bij het succesvol invoeren van Rolling Forecast — van datafundament tot verandermanagement.
